New: Debug encrypted microservice traffic with Speedscale's eBPF collector Read the announcement

Speedscale vs. SmartBear ReadyAPI for API Testing


Application programming interface (API) testing helps verify that endpoints behave as expected, handle various inputs correctly, and return the appropriate responses under different conditions. It enables you to identify and fix bugs early in development, preventing regressions as the codebase evolves. With thorough testing, you can verify the API’s functionality, reliability, and performance. The API layer is a critical component as it contains an application’s business logic, and usually, the application’s core functionality depends on it. An issue in an application’s API layer can result in errors or delays for users, potentially damaging customer trust, decreasing retention rates, and negatively affecting the business. To maintain customer trust, it is essential to deliver a reliable API experience to the apps. Speedscale and ReadyAPI by SmartBear are two popular tools for API testing. Speedscale helps developers build and test software quickly by replaying sanitized production traffic. It automatically generates test drivers, data, and mock dependencies from real user traffic, allowing developers to minimize wasted time on scripts. ReadyAPI enables teams to develop, control, and run automated functional, security, and performance tests within a unified platform, enhancing API quality for agile and DevOps teams. This guide compares Speedscale and SmartBear ReadyAPI for API testing in terms of ease of setup, features, developer experience, pricing, integration with CI/CD, and documentation and support.

Ease of Setup

Getting started with Speedscale is pretty straightforward. You need to install the Speedscale Operator in your Kubernetes cluster to capture traffic for your APIs. If you want to use Speedscale on your local machine, you can install and set up the speedctl CLI to start interacting with it. It offers multiple installation options, and based on your API’s runtime environment, you can choose a compatible setup option. You can refer to the installation guide to find instructions specific to your environment, including Kubernetes, AWS Fargate, Docker, or Google Cloud Run. Similar to Speedscale, SmartBear ReadyAPI offers multiple setup options. You can get started with SmartBear ReadyAPI by installing VirtServer. The setup guide includes installation instructions for multiple operating systems, Docker, and headless machines. It also has an example repository with Helm charts that you can follow to set up VirtServer in Kubernetes, but the repository isn’t actively maintained. Both tools provide several setup options, but setting up Speedscale is a little easier, as its guide includes instructions for AWS and Google Cloud setup in addition to the CLI, Docker, and Kubernetes.

Features

Choosing a tool requires careful evaluation to ensure its feature set meets your API testing needs. For example, if you need to test REST APIs deployed in a cloud-based Kubernetes environment, you should make sure that your tool supports the HTTP protocol and supports installation in a Kubernetes cluster. Moreover, based on your API testing requirements, some features, such as security or performance testing, might be a bonus when choosing the platform if you plan to only perform functional API testing. Let’s compare the two tools’ testing features.

Protocol Support

Speedscale and ReadyAPI both support popular protocols such as REST, SOAP, GraphQL, gRPC, JMS, and JDBC. In addition to the standard API protocols, both platforms support protocols like AMQP, JSON, Kafka, Mutual TLS, and RabbitMQ. Some of the protocols supported by Speedscale can only be used to capture traffic, enabling observability but not allowing replays.

Functional Testing

Speedscale allows you to capture your API traffic from a runtime environment, including Kubernetes, Docker, AWS, or Google Cloud. The traffic can be reviewed, filtered, and converted to snapshots that can run as tests and mocks without scripting. It has security built in to redact sensitive data and personally identifiable information (PII) from traffic via its data loss prevention (DLP) features. ReadyAPI provides a comprehensive suite of functional testing features that allow manual and automated testing of complex scenarios. It supports >load testing to better understand your app’s scaling limitations. You can leverage real user data and traffic patterns to automatically generate load tests mimicking real-world scenarios. Load testing enables you to measure latency, throughput, saturation, and error rate reliably and cost-effectively. Speedscale offers convenient load testing through its support for mocking internal and external dependencies for simulating third-party systems. It also supports chaos testing to validate how your service will handle failures. Chaos can be introduced at the API level, allowing you to manipulate request response times, status codes, and data patterns. ReadyAPI uses functional tests with virtual users to simulate load on the API under test. Distributed load tests and cloud tests offer testing scenarios with a large number of users. The maximum number of virtual users you can simultaneously use for load testing depends on your license. For example, the base license supports a maximum of ten simultaneous users, so you must upgrade your license to test with more concurrent users.

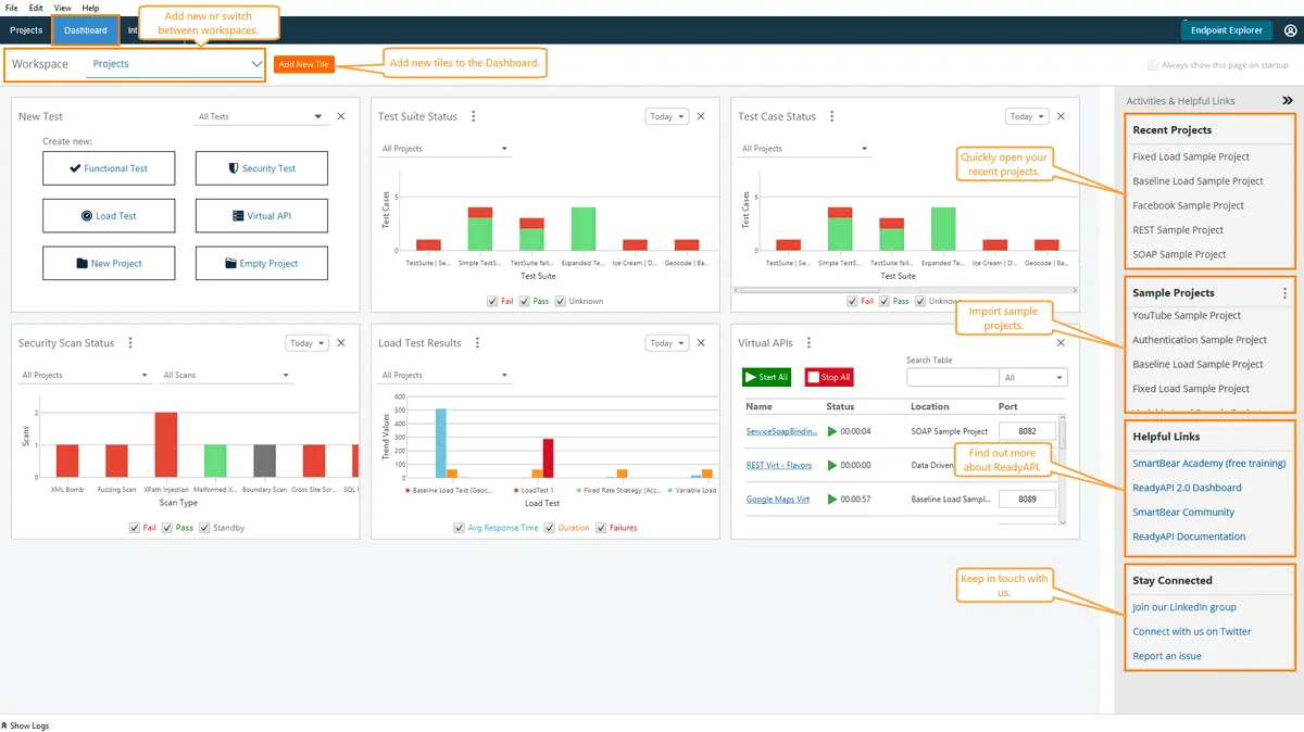
Developer Experience

An intuitive user interface enables developers to quickly ramp up and use the tool efficiently without unnecessary hurdles or delays. For example, developer productivity would be high if the tool made it easy to trigger new tests and view and analyze reports for past tests. Speedscale offers a highly intuitive graphical user interface that simplifies the API testing process. Speedscale dashboard with inbound and outbound calls The interface allows you to simulate and replay traffic, mimicking real-life scenarios. It also lets you drill down into message payloads to identify regressions and contract changes. You can use the dashboard to view each call’s exact details, including message payloads, headers, cookies, authentication tokens, and more. You can take a tour of the platform to better understand its capabilities. SmartBear ReadyAPI offers a unified interface to create functional, security, and load tests for your APIs. SmartBear ReadyAPI dashboard You can use its portal to import APIs with different specifications, schemas, and protocols. It offers point-and-click functionality for adding assertions to tests by simply right-clicking and choosing one of its built-in assertions.

Pricing

Wcqeia You also need to consider the cost of each tool in the context of your financial limitations and assess whether you’re receiving sufficient value for the money you’re investing. Speedscale offers flexible pricing that adjusts based on your needs, as you pay based on the data consumed. You can try it out with the Startup plan, where you would pay $100 per GB of data up to 50 GB. It also offers Pro and Enterprise plans with additional features and custom pricing. Pricing for SmartBear ReadyAPI follows a licensing model, and its base tier starts at $900 per license annually. However, the features in this tier might not fully address your API testing requirements. For example, performance testing and service virtualization features cost extra. SmartBear ReadyAPI requires a big upfront commitment, but with its licensing model, you don’t need to worry about data caps. On the other hand, Speedscale’s pricing plans might be a better choice if your test volumes could vary or if you are not ready for a significant upfront commitment.

Integration with CI/CD

Sample CI pipeline for API testing In API testing, CI/CD integration enables continuous integration and continuous delivery of code changes. This ensures that APIs are consistently tested and validated, which helps detect errors early and improves software quality and reliability. Speedscale natively supports CI/CD integration with several popular platforms, including CircleCI, GitHub Actions, GitLab, and Jenkins. Refer to this guide to integrate Speedscale with your workflows to enable high-velocity deployment. SmartBear ReadyAPI supports CI/CD integration with Jenkins and Azure DevOps. For more details on a specific CI/CD platform, refer to the integrations guide. Both tools support Jenkins integration, but Speedscale supports several other popular CI/CD platforms, making it easier to integrate with your existing CI/CD pipeline.

Documentation and Support

Documentation and technical support could impact the ease of use and your team’s ability to leverage the tool’s full capabilities in complex testing scenarios. Clear documentation helps in effectively utilizing advanced features, while responsive support ensures the timely resolution of issues that might arise during testing. Lack of documentation and support can also affect collaboration among team members, which could slow down development and impact development timelines. Speedscale has detailed documentation for its API testing solution that covers setup instructions, core platform concepts, CLI and platform references, and security reports. The documentation also includes several step-by-step guides, making onboarding easier for common scenarios. In addition, Speedscale has several resources with white papers, case studies, tutorials, and recorded webinars, enabling you to understand the product better. For any questions, you can contact the team, and they promise to respond within twenty-four hours. You could also join the Speedscale Slack community to get quicker responses to any technical queries. SmartBear ReadyAPI also offers detailed documentation for developers, making it easier to get started quickly. Its documentation portal includes hands-on examples and covers several platform features in detail. In addition to the docs, there are training videos, samples, and case studies for a deep dive into some ReadyAPI features. Similar to Speedscale, a contact form is available for support requests, and you could also join the ReadyAPI community forum for any technical questions. Both platforms provide comprehensive documentation covering the most common use cases and offer different support options for technical assistance.

Conclusion

This guide introduced API testing solutions by Speedscale and SmartBear ReadyAPI. Speedscale offers cloud-native integration and real-world traffic simulation, which is helpful for teams using Kubernetes that are looking to automate complex testing scenarios. ReadyAPI supports manual and automated API testing and offers several security features that enable you to test cross-site scripting, fuzzing, and SQL injection. Choosing between the two solutions largely depends on your technical requirements, infrastructure capabilities, and desired depth of testing capabilities. With both tools offering robust CI/CD integration and comprehensive documentation, the decision may come down to the specific test features you wish to utilize and the cost of the tool. Speedscale is a strong candidate for those invested in a Kubernetes-centric development environment.

Get started for free

ProxyMock desktop or Speedscale Cloud — choose your path.