New: Debug encrypted microservice traffic with Speedscale's eBPF collector Read the announcement

From Specs to Reality: True API Testing


Linting - the process of analysing potential issues within your API specification - is a great step towards ensuring that you have strong syntax, stylistic consistency, and best practice applications. While this is an important form of API testing, it only goes so far. Linting is great for ensuring theoretical application and adherence, but at the end of the day, it tests just that - the hypothetical, or at the very best, the practical, before it hits production realities. With the rise of the api first approach as a development strategy, applications are increasingly designed around interconnected services and APIs. This makes robust API testing, beyond just linting, essential for ensuring the quality, reliability, and performance of APIs that serve as critical infrastructure for seamless digital experiences. Today, we’re going to dive into why linting isn’t enough - and what you need to add into the mix for a truly reality-based testing superpower. We’ll look at how Speedscale can unlock this testing superpower and the benefits it can bring to your production services, your codebase, and your product.

The Gap Between Linting and Testing

Before we dig into our alternative testing superpower, we should really nail down why linting specifically isn’t sufficient for testing. Linting is definitely a necessary step in the development process, but it’s not a sufficient solution for production realities. In essence, linting checks the declaration of an API, but not the operation. Put another way, it checks how things should function rather than how they do function - and while this is good for ensuring that syntax and best practices are present in your codebase, they represent a sort of pre-production state that is often altered in production realities. To address this, it is crucial to define expected outcomes for API testing, so you can verify that the real-world behavior of your API matches the intended design and goals. This distinction is critical when you consider how much of the API lifecycle depends on real-world usage, behavior, and performance. Often, the production realities of a service are as influential on the service itself as the code structure, best practices, or coding styles of the people who created it. Production realities can change a lot about a service, and while linting is good at ensuring these changes go through API integration steps that align against best practices, it really is more of a quality gate than anything else. This is especially worrisome for connected applications and services, as this reality creates a bit of an obfuscation - it’s incredibly important that API testing tools are targeted against the right problems, but linting can make providers feel like problems are resolved that, in reality, aren’t.

Why API Testing Is Important

That dichotomy between perceived resolution and actual resolution in production is quite worrisome for a handful of reasons. Chief amongst these is the importance of API testing itself. API testing helps identify a variety of core problems with APIs themselves, and as APIs are the glue of modern software systems, this is one of the most important steps of product delivery. These APIs connect microservices, serve front-end applications, and expose critical business logic, and they do all of this with very complex connections, integrations, and powerful systems. Testing, thus, is as much a business function as it is a security function, an ethical function, a financial function, and so forth. Their correctness, performance, and security must be continuously validated. API testing is also a cost efficient way to maintain application health and quality, providing economic benefits alongside its technical advantages. With this in mind, here is where linting runs into major issues. It validates the accuracy against the design that is separated from the actual service realities. This means that you’re shadow boxing problems that may or may not be an issue, and you can only guess as to whether or not these solutions will work in production. Linting is useful, but many treat linting results as more critical and definitive than they really are. Testing early in the development process helps prevent cascading failures and reduces bugs, supporting faster and more reliable release cycles.

Getting Started with API Testing

API testing is a foundational step in building reliable, high-performing, and secure application programming interfaces. As APIs become the backbone of modern applications, ensuring their quality through a robust testing process is more important than ever. But where do you begin? Start by understanding the different types of API testing that should be part of your strategy:

  • Functional Testing: This verifies that each API endpoint behaves as expected, returning the correct response for a variety of request types and input data. Functional testing ensures your API delivers the right data and handles errors gracefully, forming the baseline for API quality.
  • Integration Testing: APIs rarely operate in isolation. Integration testing checks how your API interacts with other systems, services, or third party APIs, helping you catch compatibility issues and data corruption before they reach production.
  • Load Testing: To ensure your API performs under pressure, load testing simulates high volumes of API requests. This helps you identify slow response times, error rates, and bottlenecks that could impact user experience or cause outages during peak usage.
  • Security Testing: With APIs often handling sensitive data and user credentials, security testing is essential. This type of testing uncovers security vulnerabilities such as injection attacks, data breaches, and flaws in authentication or encryption methods, helping you protect your users and maintain customer trust. By combining these types of API testing, you can validate not just the expected behavior of your APIs, but also their performance and security under real-world conditions. A comprehensive approach to API testing helps you catch issues early, improve reliability, and support faster releases throughout your development cycles. Whether you’re introducing API testing for the first time or looking to enhance your existing process, focusing on these core testing types will set a strong foundation for your API monitoring strategy and overall application quality. Start monitoring, start testing, and ensure your APIs work as intended—every time.

Types of API Testing You Should Run

A good testing strategy is one that is comprehensive. Automated api tests are essential for improving efficiency, detecting defects early, and supporting CI/CD practices throughout the development lifecycle. Comprehensive API quality requires a mix of testing types:

  • Unit Testing: Validates individual API functions.
  • Integration Testing: Ensures components interact as expected.
  • Regression Testing: Validates that changes haven’t broken existing features.
  • Load Testing: Tests how the API performs under high usage.
  • Stress Testing: Evaluates API stability under extreme conditions.
  • Security Testing: Detects issues like SQL injection, cross-site scripting, and authorization flaws.
  • Validation Testing: Ensures the API returns correct data types, structures, and error codes. When preparing for validation testing, make sure to configure the test environment with all required data, such as API endpoints and input values, to ensure accurate results. Too often, providers think that if they get one class of testing right, and the data looks right before production deployment, they’re “good enough”. This is a critically poor decision, as it can undermine your overall security testing regimen and process, making it worse than even the sum of its parts.

The Role of API Test Automation

Another critical issue with API linting is that it requires significant manual setup and testing. To address these challenges, using an api testing tool can streamline the validation of API functionality, security, and performance, offering a specialized solution that automates and simplifies the testing process. Linting requires opinionated documentation - it means that developers need to create their rulesets, governance documents, and other controls in isolation from the production realities. It should be noted here that not all linting is done before a service is live. Sometimes, a service can be iterated upon and given new versions that are actively linted. This creates a manual and disjointed process — a kind of leapfrogging — where linting is added reactively in response to real-world issues, yet still enforces only narrow, code-level rules defined by developers.

Moving Beyond Manual Testing

The reality is that automated testing tools allow developers to create test suites that validate API endpoints consistently and repeatedly, and when they use production data, this testing folds in production realities. Linting isn’t really set up to do this, and while you can certainly cajole it into a similar functional point of view, it will always be limited by the nature of its framework. Image ALT: Your API test suite should support both manual iteration as well as full-scale automation. This is not to say that linting has no place at all in API testing - linting is just as valid an API testing approach as functional API testing, regression testing, performance testing, and general security testing! What is a valid statement, however, is that linting too often does not represent production realities, does not surface practical issues readily, and is certainly not enough. Manual testing is slow, inconsistent, and unscalable. It might help to identify certain bugs during exploratory testing, but it can’t keep up with the speed of modern CI/CD pipelines - that’s where automated API testing becomes crucial. Linting is based heavily on a certain type of manual effort, making it limited in practicality. Running tests continuously throughout the API development lifecycle is essential to ensure API quality and reliability at every stage. Automated API testing enables teams to run tests early and often, helping to deliver high-quality APIs by catching issues as soon as possible.

Speedscale and the Future of Traffic-Based Validation

So what then is the solution? How do we use practical data to better our testing, and make sure that our API performance and functionality are aligned against our best practices and design ethos? Speedscale introduces an evolution in the API testing process - the ability to capture real traffic and replay it in a dedicated testing environment. This shifts the model from speculative testing to reality-based validation. By using Speedscale, teams can:

  • Introduce API testing without re-architecting existing pipelines
  • Automate functional and performance testing using real data
  • Identify security vulnerabilities that live traffic exposes
  • Ensure consistency across environments
  • Improve the velocity and reliability of releases
  • Observe production traffic to ensure alignment in practical terms Speedscale also supports historical analysis by gathering and visualizing telemetry data to identify long-term performance trends after the API has been deployed to production. Speedscale offers testing based on real-world behavior, not speculation. Linting - the process of analysing potential issues within your API specification - is a great st... ALT: Speedscale can help unlock testing at scale, allowing you to test failures and successes in their native environments. For example, a linting test script might check whether an API function returns a 200 OK response as delineated in best practices, but it can do very little to ensure that the rest of this flow works in real, practical terms. It doesn’t verify data accuracy in the response data, check encryption methods are enforced, or ensure that the service handles edge cases or malformed API requests.

The Benefits of Speedscale at Scale

Linting may be useful for a lot of things, but using Speedscale can unlock production realities so that you can ensure actual, true production utilisation and utility. It is also essential that APIs are thoroughly tested for reliability, security, and compliance using real-world scenarios.

Test APIs As They Are, Not As They Should Be

Application programming interfaces often diverge from intent. For this reason, you need to really ensure that you are testing what’s actually deployed. When designing test cases, it is crucial to validate responses by checking both response data and status codes to ensure correctness and reliability across various input scenarios. You need to validate the full spectrum of behavior in production, not in theory, including unexpected paths and malformed payloads. Linting - the process of analysing potential issues within your API specification - is a great st... ALT: Speedscale can make your API testing important by making it accurate through contextualisation. Integrating Speedscale allows you to see how an API performs in terms of:

  • Latency under different conditions
  • Throughput at various loads
  • Error rate distribution across endpoints This helps development teams prioritize optimizations where they matter most.

Complimentary Testing through API Monitoring

Testing gives you confidence before release. Monitoring provides assurance afterward. Since Speedscale captures and replays actual traffic, the very process of setting up this system establishes a high level of API monitoring that can lead to incredibly valuable complementary testing. An api monitor can detect incidents and send alert notifications to service admins through channels like SMS, phone calls, or messaging platforms, helping identify service issues quickly. As an example, consider what Speedscale does for functional testing. By capturing production traffic, Speedscale makes it possible to perform functional testing against known-good calls and sequences. This eliminates guesswork in test case creation and helps ensure that your API functions correctly with the kinds of requests it actually receives, aligning your development process and production realities in a symbiotic way. Monitoring also helps teams quickly fix issues to ensure continuous service availability and minimize user impact. Together, testing and API monitoring close the loop in the API development lifecycle, and Speedscale supports both through its traffic replay and capture mechanisms. Monitoring is essential to ensure APIs are working correctly and minimizing user impact throughout the lifecycle.

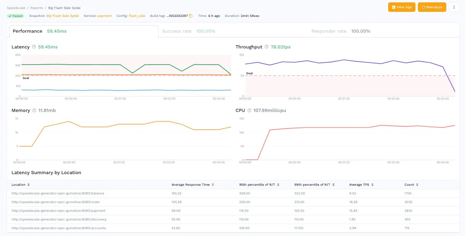
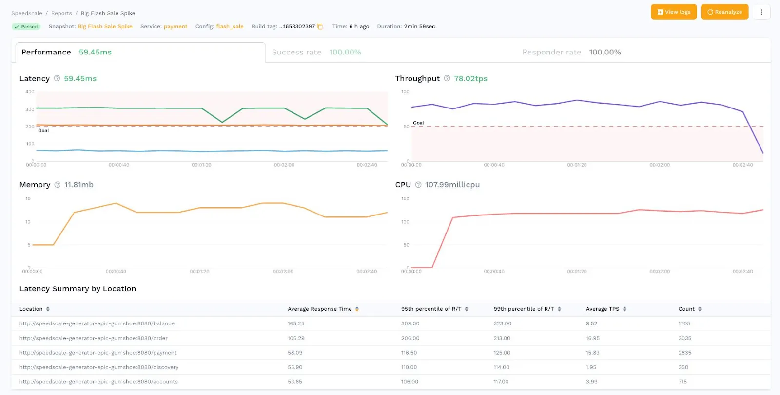
Catching Performance Bottlenecks With API Load Tests

Performance testing isn’t just about peak throughput. It’s about identifying performance bottlenecks that show up under load. Speedscale helps simulate real-world usage volumes to validate scaling behavior and resilience. This can have huge insight generation benefits in other places that might not even be obvious at first blush. For instance, usability testing and error condition handling are often overlooked in testing, but they are a kind of performance metric that should be tracked and considered. It’s also crucial to identify and address user facing errors, as these API failures can lead to visible glitches or latency for end-users, ultimately affecting customer trust and satisfaction. Performance bottlenecks and load testing can be leveraged for extreme benefit at scale. ALT: Performance bottlenecks and load testing can be leveraged for extreme benefit at scale. With Speedscale, you can simulate everything from expected use to malformed API requests, testing how your API behaves under stress - and critically, under failure. This can help you identify critical points in your system that need bolstering.

Improving API Documentation Through Testing

Ironically, capturing traffic can actually help in places where linting typically lives. API documentation and specification often diverge from actual API functionality in production, but by using Speedscale, you can capture actual API calls to verify the behavior described in your documentation and specifications. This can help you align all your materials, ensure your docs are accurate, and help teams that rely on them to build integrations. Additionally, contract testing plays a crucial role in this process by ensuring compatibility and correct interaction between services according to predefined API agreements, helping to prevent integration issues and maintain service-level agreements.

Reduce Risk, Increase Confidence

By capturing and reusing real API traffic, Speedscale empowers teams to catch issues before they impact users, validate behavior across edge cases, and ensure deployments don’t break integrations. The test results that these efforts generate can have huge impacts on development and iterative security. Image ALT: Capturing real traffic means you get a real sense of the risks and strengths of your security posture. For instance, consider a reality where your linting confirms that a third-party integration is configured per the guidelines. In production, however, it is observed that your third-party partner is leaking sensitive data. Traffic-based API testing ensures that issues like this are caught even when the linting gives a thumbs up to the current integration. Additionally, API testing helps identify security flaws that could be exploited by malicious actors, safeguarding your system and data. This can also have huge impacts on test quality. Handcrafted test suites often lack coverage. Speedscale uses observed behavior to create rich, diverse, high-coverage test suites with minimal manual input. It is especially important that these tests cover common vulnerabilities such as injection attacks and access control issues to ensure robust API security.

Combinatory Validation and Verification At Every Level

All of this being said, here’s the best news in this piece - it’s not an all-or-nothing argument! You can do both. Linting has its place, but the failures we’re discussing here come from solely relying on it for your testing. The reality is that you can - and should - be using both! By combining linting, automated testing, and live traffic replay, Speedscale delivers end-to-end validation across the stack, allowing you to reap the benefits of API testing across the entire API layer. This includes end to end testing to simulate real-world user workflows involving multiple API calls and system components. Testing APIs that interact with external services is also crucial to ensure system interoperability and overall API quality. Additionally, supporting testing for different API types, including soap apis, ensures comprehensive coverage. API documentation testing, GUI testing, UI testing, UX testing, and much more can be supported natively and more robustly if you’re capturing traffic and using it to validate your efforts. Image ALT: Combinatory validation and verification unlock incredible value through better test coverage and more accurate results. Ultimately, this combinatory approach supports better test coverage, better results, and fewer incidents.

Conclusion

If your API testing strategy begins and ends with a linter, you’re not testing the system - you’re testing a premise. Speedscale helps ensure that your APIs actually deliver on that premise by validating what happens when the rubber meets the road, allowing you to engage in more effective software testing that is rooted in reality. In a world of CI/CD pipelines, microservices, and high user expectations, the old ways of testing no longer scale. It’s time to test APIs as they’re used in practice, not just in theory.

Get started for free

ProxyMock desktop or Speedscale Cloud — choose your path.